Metabase
Metabaseは、シンプルで使いやすいデータ分析と可視化機能を提供するオープンソースのビジネスインテリジェンスツールです。豊富なデータソース接続をサポートし、インタラクティブなダッシュボードを迅速に構築できます。主な機能には、ユーザーフレンドリーなインターフェース、使いやすさ、セルフサービス分析のサポート、可視化ダッシュボードの作成、データのドリルダウン探索、SQLクエリとデータエクスポート用の統合SQLクエリエディタが含まれます。
Metabase Apache DorisドライバーによりMetabaseがApache Dorisデータベースに接続できるようになり、Dorisの内部および外部データのクエリとビジュアライゼーションが可能になります。
このドライバーによりMetabaseがApache Dorisデータベースとテーブルをデータソースとして統合できます。この機能を有効にするには、以下のセットアップガイドに従ってください:
- ドライバーのインストールと設定
- MetabaseでのApache Dorisデータソースの設定
- Metabaseでのビジュアライゼーションの構築
- 接続と使用のヒント
Metabaseとドライバーのインストール
前提条件
- Metabaseバージョン0.48.0以降をダウンロードしてインストールします。詳細はMetabase Installation Documentationを参照してください。
- Apache Dorisクラスターを準備します。
Dorisドライバーのインストール
まず、最新のmetabase-doris-driverをダウンロードする必要があります。
次にドライバーをインストールします。インストール方法はMetabaseのデプロイ方法によって異なります:
Metabase標準デプロイメント
-
ドライバーをダウンロード
-
Metabaseプラグインディレクトリを作成(存在しない場合):
mkdir -p $path_metabase/plugins
- JARファイルをプラグインディレクトリにコピーします:
cp doris.metabase-driver.jar $path_metabase/plugins
- Metabaseサービスを再起動します
Metabase Dockerデプロイメント
MetabaseをDockerを使用して開始する場合は、doris.metabase-driver.jarをマウントして開始することを推奨します。Dockerコンテナ内のプラグインパスは/plugins/です。
-
Driverをダウンロードします
-
以下のコマンドを使用してMetabaseを開始します:
docker run -d -p 3000:3000 --name metabase -v $host_path/doris.metabase-driver.jar:/plugins/doris.metabase-driver.jar metabase/metabase
MetabaseでのDorisデータソースの設定
Metabaseとmetabase-doris-driverをインストールしたので、Dorisのtpchデータベースに接続するMetabaseのデータソースを定義する方法を見てみましょう。
接続パラメータの説明
Apache Dorisに接続する際に、以下のパラメータを設定する必要があります:
| Parameters | Meaning | Example |
|---|---|---|
| Display Name | データソース表示名 | Doris-TPCH |
| Host | Doris FEノードアドレス | 127.0.0.1 |
| Port | Doris Query Port(MySQLプロトコルポート) | 9030 |
| Catalog name | Catalog名(オプション、デフォルトはinternal) | internal |
| Database name | データベース名(必須) | tpch |
| Username | ユーザー名 | root |
| Password | パスワード | your_password |
データベース名フォーマットの説明:
- 内部テーブル:
tpchのようにデータベース名を直接入力します。システムは自動的にinternalcatalogを使用します。 - 外部テーブル/Data Lake:Catalog設定を入力します。内部テーブルのみをリンクする場合、この項目は必要ありません。
設定手順
-
Metabaseを起動してログインします。
-
右上の歯車アイコンをクリックし、Admin Settingsを選択します。

- 左側のメニューでDatabasesを選択し、右上のAdd databaseボタンをクリックします。

- Database typeドロップダウンメニューでApache Dorisを選択します。

- 接続情報を入力します:
- Display name: Doris-TPCH
- Host: 127.0.0.1
- Port: 9030
- Database name: tpch
- Username: admin
- Password: ******

-
Saveをクリックして設定を保存します。
-
Metabaseは自動的に接続をテストし、データベースメタデータを同期します。接続が成功すると、成功メッセージが表示されます。

この時点で、データソースの設定が完了しました!次に、Metabaseで視覚化を構築できます。
Metabaseでの視覚化の構築
TPC-Hデータをデータソースとして選択します。Doris TPC-Hデータソースの構築手順については、このドキュメントを参照してください。
MetabaseでDorisデータソースを設定したので、データを視覚化しましょう...
コスト分析のために、異なる運送方法による注文金額の時系列成長曲線を分析する必要があると仮定します。
Questionの作成
- ホームページの右上にあるNew +ボタンをクリックし、Questionを選択します。

- データソースを選択します:
- Database: Doris TPCH
- Table: lineitem

SQLを使用したカスタムメトリクスの構築
売上を計算するには、カスタムSQL式を使用する必要があります:
- 右上のview sqlスイッチをクリックし、convert this question to SQLをクリックしてSQLを編集します。

- 以下のSQLクエリを入力します:
SELECT
DATE_FORMAT(l_shipdate, '%Y-%m') AS ship_month,
l_shipmode,
SUM(l_extendedprice * (1 - l_discount)) AS revenue
FROM lineitem
WHERE l_shipdate >= '1995-01-01'
AND l_shipdate < '1997-01-01'
GROUP BY
DATE_FORMAT(l_shipdate, '%Y-%m'),
l_shipmode
ORDER BY ship_month, l_shipmode
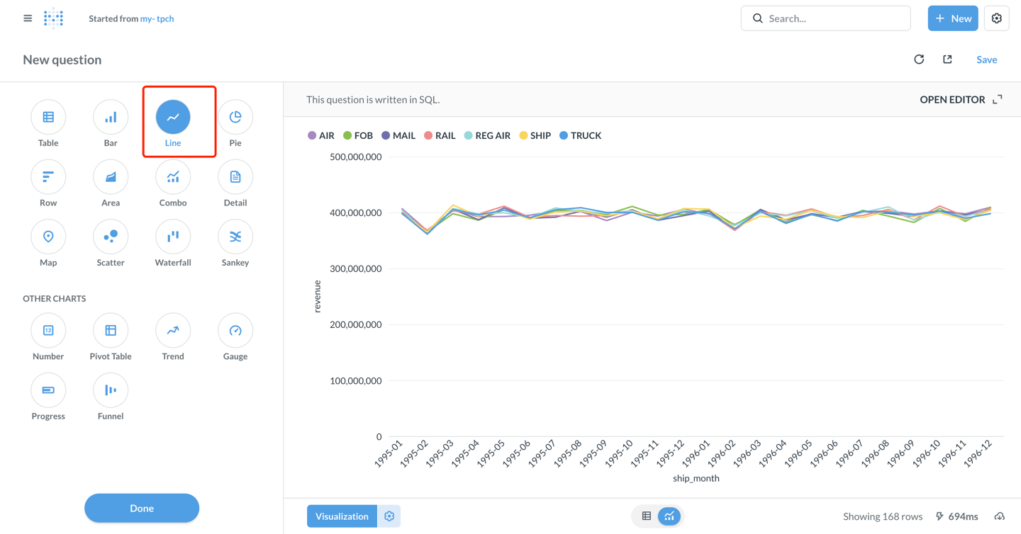
- 右下角のVisualizeボタンをクリックして結果を表示します。

可視化チャートの設定
- デフォルトの表示はテーブルです。左下角のVisualizationボタンをクリックしてLineチャートタイプを選択します。

-
必要に応じてチャートパラメータを設定します(metabaseは以下のように自動的に設定します):
- X軸: ship_month(出荷月)
- Y軸: revenue(収益)
- Series: l_shipmode(配送モード)
-
チャートスタイルをカスタマイズします:
- Settingsアイコンをクリックして、色、ラベル、凡例の位置などを調整します。
- Displayタブでは、軸タイトル、値フォーマットなどを設定できます。
-
チャートの設定後、右上角のSaveをクリックします。
-
issueの名前を入力します:my-tpch、そして保存先のcollectionを選択します。

Dashboardの作成
- + New → Dashboardをクリックして新しいdashboardを作成します。dashboard名を入力します:my-tpch

- Add a chartをクリックして、保存したquestionをdashboardに追加します。

- チャートの位置とサイズを調整し、右上角のSaveをクリックしてdashboardを保存します。

この時点で、MetabaseがApache Dorisに正常に接続され、データ分析と可視化dashboardの作成が実装されました!
高度な機能
Catalogsを使用した外部データへのアクセス
Dorisはマルチcatalog機能をサポートしており、外部データソースへのクエリとクロスデータソースクエリが可能です。Metabaseで使用する場合:
- Links設定インターフェースで
Catalogを設定し、そのcatalogの下にある外部databaseをDatabaseで設定します。例えば:
catalog: hive_catalog、database: warehouse- hive_catalogという名前のwarehouse databaseにアクセス

- または、SQLクエリでCatalogを明示的に指定します:
SELECT * FROM hive.warehouse.orders LIMIT 100;
パラメータ化クエリの使用
MetabaseはSQLクエリでの変数の使用をサポートしており、インタラクティブなダッシュボードを簡単に作成できます:
SELECT
l_shipmode,
SUM(l_extendedprice * (1 - l_discount)) AS revenue
FROM lineitem
WHERE l_shipdate BETWEEN {{start_date}} AND {{end_date}}
AND l_shipmode = {{ship_mode}}
GROUP BY l_shipmode
保存後、ダッシュボードでドロップダウンメニューや日付ピッカーを使用してデータを動的にフィルタリングできます。
パフォーマンス最適化の推奨事項
-
Partition Clippingを使用する: WHERE句にパーティション列のフィルター条件を追加します。
WHERE date >= '2024-01-01' AND date < '2024-02-01' -
マテリアライズドビューの活用: 複雑な集計クエリの場合、Dorisでマテリアライズドビューを作成することで、クエリプロセスを高速化できます。
-
結果セットサイズの制御: LIMITを使用して返される行数を制限し、一度に大量のデータを読み込むことを避けます。
-
クエリキャッシュ: Metabaseはクエリ結果を自動的にキャッシュします。適切なキャッシュ時間を設定することでパフォーマンスを向上させることができます。
接続と使用のヒント
- ドライバーインストール:
doris.metabase-driver.jarがMetabaseのpluginsディレクトリに配置されていることを確認し、Metabaseを再起動してください。 - タイムゾーン設定: タイムゾーンの問題が発生した場合は、JDBC接続文字列に
serverTimezone=Asia/Shanghaiを追加してください。 - パーティションテーブル最適化: 適切なDorisパーティションテーブルを作成し、時間で分割してバケット化することで、クエリでスキャンされるデータ量を効果的に削減できます。
- ネットワーク接続: パブリックネットワークアクセスによるセキュリティリスクを避けるため、VPCプライベート接続の使用を推奨します。
- アクセス制御: Dorisユーザーアカウントのロールとアクセス権限を細かく調整し、最小権限の原則に従ってください。
- メタデータ同期: Doris...テーブル構造が変更された場合は、Metabase管理ページで「Sync database schema now」をクリックして手動で同期してください。
- パフォーマンス監視: 遅いクエリについては、Dorisで
SHOW QUERY PROFILEを使用してパフォーマンスのボトルネックを分析できます。
データタイプ表示の異常
-
最新バージョンのDoris Driverを使用していることを確認してください。
-
Dorisのlargeint型はSQLで明示的に変換する必要があります。
SELECT CAST(large_int_col AS STRING) FROM table